BTC/HKD-0.42%
ETH/HKD-0.79%
LTC/HKD-0.91%
ADA/HKD-1.72%
SOL/HKD-0.71%
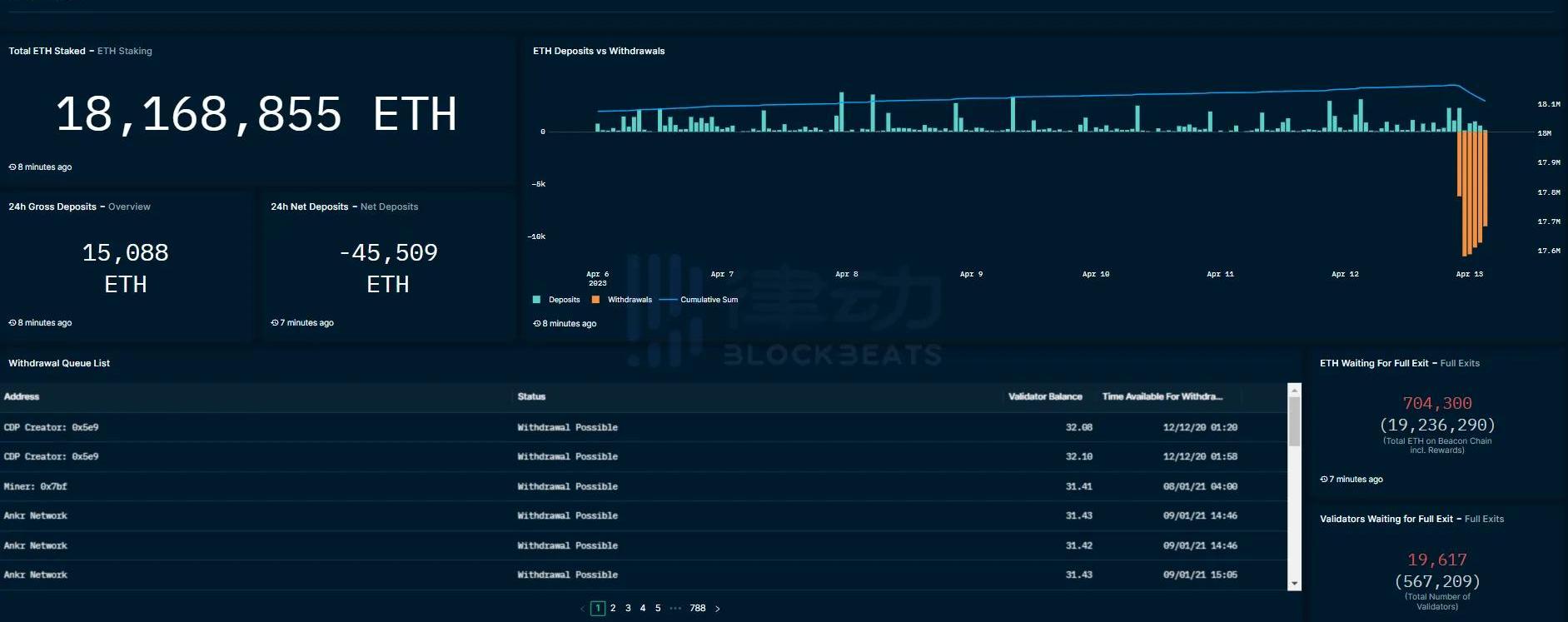
XRP/HKD-0.62%以太坊上海升級已于今晨6點28分在Epoch194048高度完成。此次升級的主要關注點在于增加了以太坊質押取款功能,用戶在此次升級后可提取質押的ETH及相關收益。根據目前數據情況,以太坊提款情況較為穩定,同時ETH和相關質押衍生Token價格走勢也很平穩。為方便用戶實時觀測相關數據,BlockBeats總結整理了四個主流平臺推出的以太坊提款數據面板。beaconcha.in
特斯拉已刪除支付頁面中“bitcoin”相關源代碼:7月21日消息,特斯拉已刪除購車付款頁面中“bitcoin”相關源代碼,js代碼文件最后修改日期為北京時間7月21日凌晨。
昨日,有用戶發現特斯拉購車付款頁面源代碼中出現“bitcoin”字眼,該代碼源文件當時的最終更新時間為7月13日,但并不代表“bitcoin”相關代碼為7月13日更新時添加,且無法證明特斯拉在21年5月取消支持比特幣支付后是否刪除過相關代碼。[2023/7/21 15:50:12]

Zerion Wallet上線橋接功能,允許跨鏈轉移或兌換代幣:2月9日消息,Web3錢包Zerion在Zerion Wallet中上線橋接功能,允許用戶跨鏈轉移或兌換代幣。[2023/2/9 11:57:39]
相關功能剛剛更新,僅支持按日查看ETH已提款量,但簡潔直觀,目前已有兩日數據,長期數據積累后可觀察取款量趨勢。TokenUnlocks該頁面提供包括提款pending、預計未來12小時提款數據等全面的以太坊質押解鎖信息。柱形圖則可以清楚觀察到解鎖數量的變化趨勢。
美國30年期國債收益率自4月以來首次跌破2.92%:金色財經消息,行情顯示,美國30年期國債收益率自4月以來首次跌破2.92%。美國20年期國債收益率跌10個基點至3.11%。[2022/8/2 2:52:23]

Nansen區塊鏈數據平臺Nansen也在上海升級完成后第一時間發布了查詢面板。該面板展示了ETH的最高質押實體/地址、當前提款狀態和提款隊列。此外,此頁面專門提供了以太坊流動性抵押衍生品協議的關鍵指標和數據分析。


OKLink全中文頁面對國內用戶更加友好,除質押總體數據外,該頁面還提供主流質押衍生Token的價格走勢,更方便用戶觀測相關Token與ETH的錨定數據。

MEV簡介 MEV是一個近期在加密貨幣領域受到廣泛關注的概念。隨著區塊鏈技術的發展,交易排序的重要性日益凸顯,但排序可以被操縱,有心之人可以從交易系統中提取價值.
1900/1/1 0:00:002019年8月12日,東京–今天Wirex日本正式成為日本虛擬貨幣交易協會TYPEII會員。這是一個至關重要且來之不易的一步,因為它使Wirex能為其日本用戶提供愈加完善的服務.
1900/1/1 0:00:00Shardeum是一個基于EVM的Layer1網絡,專為線性可擴展性而設計。由于擁有先進的分片解決方案,Shardeum承諾永遠保持低gas費用。Shardeum還將推出自己的原生代幣SHM.
1900/1/1 0:00:004月18日,幣安旗下風險投資和加速器BinanceLabs公布了第6季MVB計劃的入選團隊名單。從基礎設施到應用層,在超過1500個申請中,最終有12個項目團隊順利入圍MVB計劃.
1900/1/1 0:00:00Meme幣PEPE在短短4天內暴漲1000倍,部分用戶實現白手起家。加密KOLAnApe'sPrologue發現了一些錢包,總成本為0.61ETH,成功賺取超過900萬美元——7500倍.
1900/1/1 0:00:00時至2019年最后一個季度,區塊鏈產業似乎從年中的熱潮逐漸恢復理智與平靜。大浪淘沙、優勝劣汰的規律正在發生作用:設計有缺陷、目標無法交付、應用生態寥寥的公鏈項目淘汰出局,成熟優秀的公鏈逐漸發揮頭.
1900/1/1 0:00:00