BTC/HKD-0.38%
ETH/HKD-0.15%
LTC/HKD-1.85%
ADA/HKD-1.81%
SOL/HKD-1.96%
XRP/HKD-2.66%近日,Alex在Twitter平臺發布一篇關于LP在Uniswap V3 ETH/USDC中損失約1億美元的發現,對Uniswap V3的數據服務和策略研究提出質疑。(Odaily星球日報也編譯了這篇文章。)Blockin團隊一直致力于UniswapV3中LPs和POOLs的損益研究,這次專門針對UniV3幣池的盈利狀態展開進一步研究,希望對UniV3的LP是否在持續虧損這一命題提供有效的數據證明。
為了了解不同幣對類型對池子收益的影響,我們針對709個TVL大于52個ETH并且有5次以上swap事件的幣池,匯總了其自創建到2022年10月26日所有倉位信息。通過計算倉位每小時賺取的fees、無償損失、凈值、gas,可以得到池子每小時收益率,并累計自創建以來和最近6個月幣池整體的挖礦年化收益率、凈年化收益率。
為了區分幣池類型(雙非穩定幣池、單穩定幣池、雙穩定幣池),我們將DAI、USDC、USDT、TUSD作為認可度較高的穩定幣,其他幣作為非穩定幣,在對幣池進行分類。
從不同幣對類型的池子損益分布來看,86.27%的單邊穩定幣池和79.15%的雙非穩定幣池自創建至今凈年化收益率都小于0,凈年化收益率中位數分別為-52.64%、63.08%。近六個月以來,雙非穩定幣的凈年化收益率75分位數甚至達到了-67.56%。這表明從很長的時間來看,大部分單邊穩定幣池和雙非穩定幣池都在虧損;而雙穩定幣池的挖礦收益雖然很低,但是70%的雙穩定幣池整體收益率為正,近六個月盈利的雙穩定幣池達到90%,雖然凈年化收益率的75分位數還不到10%。
STEPN :在APE REALM強化Sneaker將有50%幾率強化成為創世Sneaker:8月6日消息,STEPN公布APE REALM中的創世Sneaker獲取規則: 8月6日20:00到8月13日20:00在APE REALM進行Sneaker強化,將有50%幾率使強化后的Sneaker變成創世Sneaker(APE Genesis Sneaker)。
創世Sneaker強化上限200雙,獎勵將立刻生效,同時Genesis Sneaker ID將從未使用的Genesis ID編號(G1 - 20,000 之間)隨機抽取。此外,一旦生成200個創世Sneaker后,活動將提前結束。[2022/8/6 12:06:31]


對幣池進行排名,發現TVL前20的大池子在近六個月有14個池子凈收益率為負,其中12個池子凈收益率低于-50%,而自建倉以來僅有4個大型幣池的凈收益率為正,且最高不到10%,另有9個池子凈收益率低于-50%;
科技日報:強化區域協調發展戰略,瞄準區塊鏈發展等重點區域:6月23日,科技日報刊文稱,未來,若要在構建創新生態體系方面取得更多突破,需注意構建區域創新生態體系。進一步提高站位、樹立全球眼光,建立堅持面向需求、區域間協同發展的創新體系。強化京津冀協同發展、長江經濟帶發展、粵港澳大灣區建設、長三角一體化發展、黃河流域生態保護等區域協調發展戰略,瞄準人工智能、生物醫藥、區塊鏈發展等重點區域,促進區域間要素自由流動,推動公共創新資源共享共用,提高創新資源使用效能。抓住粵港澳大灣區、“一帶一路”建設等重大機遇,加強國際科技創新合作,積極融入全球創新網、創新鏈,推動創新資源開放共享和自由流動,真正實現科技實力的層級躍升。[2020/6/23]


以USDC-WETH 0.3%池子為例,繪制自池子創建以來到2022年10月26日期間所有倉位和已確認損益倉位的fees、無償損失以及凈損益的單日折線圖和累計折線圖,發現很多時候fees無法覆蓋無償損失,導致了累計凈損益已達到-1.128億美元。然而凈損益也有上升時期,如2021年6月25日中旬至2021年12月1日期間,累計pnl自-8196萬美元上升至4217萬美元;2022年6月18日至2022年10月26日期間,累計pnl自-1.853億美元上升至-1.143億美元。
動態 | 日本區塊鏈協會宣布強化“區塊鏈大學”課程 加速區塊鏈專業人才培養:據BCCC官網消息,日本區塊鏈協會(BCCC)近日宣布,強化與區塊鏈人才培訓企業FLOC合作開設的“區塊鏈大學”課程。“區塊鏈大學”于2016年8月開始,旨在對日本國內的區塊鏈工程師以及希望引入區塊鏈技術的金融機構企業相關人員進行教育培訓。目前,除了可在最短3個月的時間里學習區塊鏈技術的學校課程之外,還與金融科技企業進行區塊鏈人才的匹配。[2018/8/27]


對Uniswap-V3中84129個有過挖礦記錄的LP統計發現,58925個LP處于虧損狀態,虧損比例達到了70.04%,另外,43.64%LP在挖礦期間凈年化收益率小于-100%,僅有11.85%LP在挖礦期間凈年化收益率大于100%(平均挖礦時長35.26天)。

思科系統為增強保護員工設備免受勒索強化“AMP for Endpoints”:思科系統(Cisco Systems)于4月16日(美國時間)宣布更新?“Cisco Advanced Malware Protection(AMP)for Endpoints”,這將增強保護員工設備免受勒索軟件的能力,以及虛擬貨幣挖掘惡意軟件的能力,并且還宣布了新的電子郵件安全服務。[2018/4/17]
有些人認為可能有專業團隊的大規模基金機構能夠抵抗這種虧損狀態,實時上我們發現當前Uniswap-V3中倉位總凈值最大的前20個LP地址中,只有5個LP有所盈利,而按單位凈值估算凈年化收益率后,只有2個大戶凈收益率為正,其中只有一個LPnetapr達到了2730.19%(該LP實際只在2022年11月10日挖礦10個小時),另一個LP的netapr為12.11%(該LP實際自2022年6月16日挖礦至今)。

值得深思的是,究竟什么原因支撐了這些LP在持續虧損的情況下仍然愿意在Uniswap-V3協議中挖礦?
美國財政部官員呼吁國際社會強化加密貨幣法規:美國財政部恐怖主義和金融情報局副局長Sigal Mandelker在昨天發表的演講中,呼吁國際社會強化加密貨幣法規,以幫助保護金融體系和國家安全。Mandelker以委內瑞拉最近推出的石油幣為例,表示流氓政權,恐怖分子和其他一些人在使用加密貨幣時“利用金融體系”,“隱瞞他們的不義之財“以及”為他們的非法活動提供資金“。加密貨幣的“提供者”在反洗錢(AML)和打擊資助恐怖主義(CFT)方面缺乏一致的國際監管。Mandleker鼓勵監管機構加強他們在防范金融犯罪和保護國家安全方面的努力。她還表示,在沒有監管或執法松散的國家,公司必須在反洗錢和阻止資助恐怖主義時做更多。[2018/2/15]
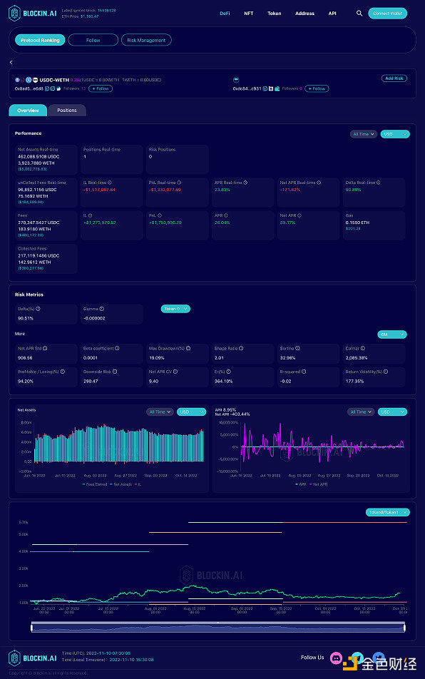
我們查看了USDC-WETH 0.3%中當前倉位凈值最大的LP的挖礦行為(LP地址:0x741aa7cfb2c7bf2a1e7d4da2e3df6a56ca4131f3),該LP自2021年5月26日第一次進入USDC-WETH 0.3%幣池挖礦以來,持續調整倉位,并且有不斷調整從區間寬度、調倉頻率等策略,然而從他的損益曲線看,除了少數時間段pnl向上傾斜,大部分時間虧損不斷擴大。因此我們有理由懷疑這類大戶可能在其他協議中有對沖行為來彌補V3內的損失,或是V3被當作了其他幣價策略的期權對沖工具。


我們也查看了在USDC-WETH 0.3%中歷史收益pnl最高的LP排名,選取在近一個月有挖礦行動的兩個LP大戶,發現他們具有相同的特點,從2022年6月進入,設置超寬的上下限范圍,并且以很低的頻率調倉或是不調倉。從風險指標來看,二者的sharpe值均在高于2,最大回撤率分別為19.09%、9.54%,日盈虧比分別為94.20%、103.03%。
兩個LP策略區別在于LP1的下區間設的比較窄,在1000 USDC/WETH左右,因此以USDC本位的風險敞口達到了90.51%,下行風險為290.47;LP2的下區間設置在約552 USDC/WETH,因此以USDC本位的風險敞口為46.57%,下行風險為122.48。
不難發現,這兩個LP能夠盈利的主要原因在于2022年6月至今價格相對穩定,沒有大幅下跌,即使是幣價波動的時期價格也處于上下限之間,無償損失并沒有被確認。
LP地址分別為:0xdc848a72842d943b87926ae27ee05f1e949ec931、0xc84def0f58df9f25f1099ed477da7b27ac422ade


Uniswap V3的盈利模式是多樣的,并不是所有LP都以U本位計算盈虧,部分LP也以某個幣種的數量增長作為盈利目標,因此我們分別統計了各幣池以token0、token1為本位幣的累計損益。
令人驚訝的是,從TVL前20的幣池表現中發現,有13個幣池無論以token0本位還是token1本位計無償損失都是虧損狀態,其中除了UNI-WETH 0.3%外與WETH現關聯的剩余幣池都是兩個幣本位無償損失同時虧損。在常規認知中一個幣本位無償損失的增加意味著另一個幣本位無償損失的減少,當兩方陣營同時虧損時,我們很難猜想實際的獲利對象究竟是誰,畢竟進行兌換交易的用戶也認為他們受到滑點影響蒙受了損失。
近日,受FTX擠兌危機影響,中心化交易所的信用問題遭到質疑,這導致了去中心化交易所的交易量在一個月內猛烈增長,其中Uniswap V3交易量增長了898%。更高的交易量在TVL不變的情況下意味著fees將會增長,這給其中的LP帶來了希望,以USDC-WETH 0.3%幣池為例,當前該幣池的日均交易額為1.164億美元,當日均交易額達到1.867億美元以上,即TVL穩定在當前水平且交易量達到當前的1.6倍以上時,fees將能夠覆蓋無償損失,大部分LP將能夠實現盈利。
作為AMM的標志性協議項目,目前Uniswap V3交易量占據以太坊DEX交易量的50%以上,若用戶在這次事件中強化了對去中心化交易所的信仰,這將是Uniswap V3中LP扭虧為盈的轉機。本文來自blockin.ai
原文標題《UniV3的LP在持續虧損中苦苦掙扎,CeFi到DeFi的遷移是否會成為LP扭虧為盈的救命稻草?》
來源:Odaily星球日報
Odaily星球日報
媒體專欄
閱讀更多
金色早8點
比推 Bitpush News
Foresight News
PANews
Delphi Digital
區塊鏈騎士
深潮TechFlow
鏈捕手
區塊律動BlockBeats
DeFi之道
作者:木沐 數月前,號稱為年內最大事件的以太坊POS合并被當作是以太坊的一次"大考驗".
1900/1/1 0:00:002020 到 2022 年,NFT 行業在短短 2 年內經歷了許多變化。在許多人眼里 2020 年 NFT 還僅僅是個空中樓閣的概念,到了 2022 年 NFT 的資產屬性、金融屬性已經深入人心.
1900/1/1 0:00:00原文標題:《Gaming Guilds Update》原文作者:Jayden Andrew,Delphi Digital 分析師對于 crypto 投資者來說.
1900/1/1 0:00:00圖片來源:由 無界版圖AI 工具生成中國正嘗試在 NFT 上邁出關鍵一步。2022 年 12 月 28 日消息,全國首個國家級合規數字資產二級交易平臺——中國數字資產交易平臺,將于 2023 年.
1900/1/1 0:00:00文:SHIRAZ JAGATI雖然加密市場在2022年受到了一系列破產和日常波動的打擊,但在全球范圍內,加密貨幣的采用似乎仍在快速增長.
1900/1/1 0:00:0060歲的“星爺”周星馳要進軍元宇宙了?誰能想到,向來低調的他首次注冊社交賬號,竟是為了發布一條招人信息,挑選的還不是新片男女主角,而是Web3人才,一腳跨界到了互聯網科技領域.
1900/1/1 0:00:00